

作品包括:
Word版设计说明书1份
任务书一份
开题报告一份
PPT答辩一份
CAD版本图纸,共5张
摘要
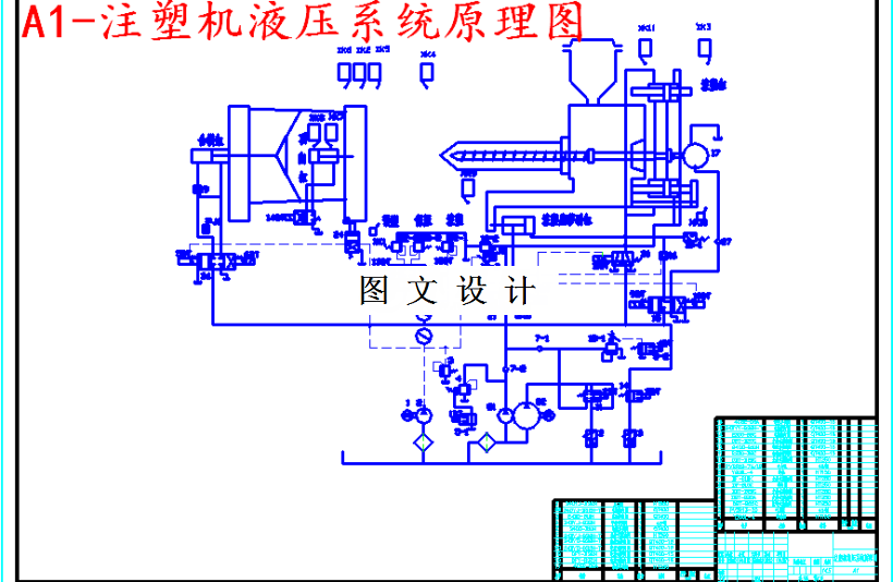
液压系统是注塑机的重要组成部分。 注塑机在一个工作循环一次完成慢速合模、快速合模、 注射座前移、注塑、保压、预塑、冷却、慢速开模、快速开模、顶出、顶出退回等工艺循环动作。本次SZ-A250注塑机的液压系统设计根据工艺循环动作的技术要求,将完成注塑机的液压工作原理、液压系统主要参数、拟系统工况图、系统原理图、压力循环图、功率循环图、压元件的选性、相关参数的计算及性能验算。
温馨提示:
1、题目前面的备注【字母数字编号】为本站整理分类的编号,与课题内容无关,请选题时忽视;
2、若题目上备注三维,则表示文件里包含三维源文件,由于三维组成零件数量较多,为保证预览截图的简洁性,本站将三维文件夹进行了打包。三维及CAD预览截图,均为本站电脑打开软件进行截图的,保证能够打开,下载原件超高清,下载后解压即可;
3、本站所有资源如无特殊说明,都需要本地电脑安装Office2007。图纸软件为AutoCAD,PROE,UG,SolidWorks,CATIA等;
4、本站所有图文资料仅供用户学习参考,不作为任何商用或其他用途;
5、本站不保证下载资源的准确性、安全性和完整性, 不包修改,不支持退换,同时也不承担用户因使用这些下载资源对自己和他人造成任何形式的伤害或损失;
6、 下载文件中如有侵权或不适当内容,请与我们联系,我们立即纠正。