

作品包括:
Word版设计说明书1份
外文翻译一份
CAD版本图纸,共6张
摘要
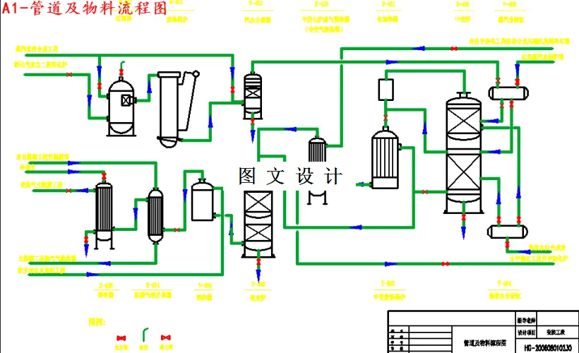
氨是一种重要的化工产品,主要用于化学肥料的生产。合成氨生产经过多年的发展,现已发展成为一种成熟的化工生产工艺。合成氨的生产主要分为:原料气的制取;原料气的净化与合成。粗原料气中常含有大量的C,由于CO是合成氨催化剂的毒物,所以必须进行净化处理,通常,先经过CO变换反应,使其转化为易于清除的CO2和氨合成所需要的H2。因此,CO变换既是原料气的净化过程,又是原料气造气的继续。最后,少量的CO用液氨洗涤法,或是低温变换串联甲烷化法加以脱除。 变换工段是指CO与水蒸气反应生成二氧化碳和氢气的过程。有中温变换、中串低、中低低、全低低四种变换方式。本文就中串低变换工艺流程优化设计、工艺过程的物料与热量衡算及设备的选择进行初步设计。并绘制工艺流程图,车间设备平面图,车间立面图,全厂布置图等以供参考。
温馨提示:
1、题目前面的备注【字母数字编号】为本站整理分类的编号,与课题内容无关,请选题时忽视;
2、若题目上备注三维,则表示文件里包含三维源文件,由于三维组成零件数量较多,为保证预览截图的简洁性,本站将三维文件夹进行了打包。三维及CAD预览截图,均为本站电脑打开软件进行截图的,保证能够打开,下载原件超高清,下载后解压即可;
3、本站所有资源如无特殊说明,都需要本地电脑安装Office2007。图纸软件为AutoCAD,PROE,UG,SolidWorks,CATIA等;
4、本站所有图文资料仅供用户学习参考,不作为任何商用或其他用途;
5、本站不保证下载资源的准确性、安全性和完整性, 不包修改,不支持退换,同时也不承担用户因使用这些下载资源对自己和他人造成任何形式的伤害或损失;
6、 下载文件中如有侵权或不适当内容,请与我们联系,我们立即纠正。